زنجیره بی ان بی (BNB Chain) در حال حاضر بهعنوان بلاکچین غالب در فعالیتهای مربوط به میمکوینها شناخته میشود؛ چرا که حجم معاملات آن از سولانا پیشی گرفته است.
به گزارش میهن بلاکچین، بر اساس دادههای موجود، این بلاکچین اکنون ۴۵٪ از کل حجم معاملات میمکوینها در صرافیهای غیرمتمرکز (DEX) را به خود اختصاص داده، در حالی که سهم سولانا و اتریوم به ترتیب ۲۵٪ و ۲۰٪ است.
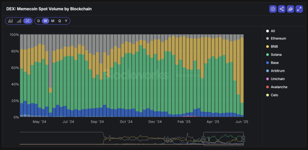
پیشیگرفتن زنجیره بی ان بی از سولانا در حجم معاملات میمکوینها
پس از ماهها سلطه سولانا بر معاملات میمکوین، سطح فعالیتها در این بلاکچین روند نزولی به خود گرفته است. طبق دادههای آنچین، زنجیره بی ان بی توانسته از نظر حجم معاملات میمکوینها، سولانا را پشت سر بگذارد و به صدر جدول برسد.
بر اساس این دادهها، زنجیره بی ان بی اکنون ۴۵٪ از کل حجم معاملات میمکوینها در صرافیهای غیرمتمرکز را شامل میشود که این رقم تقریباً دو برابر سهم سولانا و اتریوم است. در ماه آوریل (فروردین–اردیبهشت)، حجم معاملات میمکوینها در زنجیره بی ان بی تنها ۲۵٪ از کل را تشکیل میداد، اما از آن زمان تاکنون بهصورت پیوسته افزایش یافته و در تیرماه به سطح فعلی رسیده است.
سولانا اکنون تنها ۲۵٪ از حجم معاملات را در اختیار دارد؛ در حالی که در ماه آوریل، این میزان ۴۰٪ بود. افت شدید ۱۵٪ در سهم بازار سولانا، این بلاکچین را پس از یک روند صعودی چشمگیر ۱۲ ماهه که در آن به بلاکچین غالب برای معاملات میمکوین تبدیل شده بود، به رتبه دوم تنزل داده است.
 منبع: بلاک ورکس
   منبع: بلاک ورکس    
صعود زنجیره بی ان بی به صدر جدول تا حد زیادی به برنامه بایننس آلفا (Binance Alpha Program) مربوط میشود که با هدف افزایش دیدهشدن و نقدشوندگی میمکوینها طراحی شد. هرچند این برنامه معمولاً بهعنوان یک مرکز رشد برای پروژههای نویدبخش عمل میکند، اما همه میمکوینهای ساختهشده بر بستر زنجیره بی ان بی لزوماً به موفقیت نمیرسند. برای مثال، قیمت توکن باندکس (BDXN) پس از لیستشدن در صرافی بی ان بی سقوط کرد که این افت عمدتاً ناشی از برداشت سود گسترده توسط معاملهگران در صرافی بود.
کاردانو و اتریوم در تلاش برای رسیدن به رهبران این حوزه
بر اساس دادههای موجود، اتریوم همچنان سهمی پایدار برابر با ۲۰٪ از معاملات میمکوینها را حفظ کرده و شبکه بیس (Base) نیز سهمی معادل ۵٪ دارد. مجموعاً چهار بلاکچین آربیتروم (Arbitrum)، آوالانچ (Avalanche)، یونیچین (Unichain) و سلو (Celo) نیز در مجموع ۵٪ از حجم معاملات این بخش را به خود اختصاص دادهاند و اکوسیستم در حال رسیدن به نقطه جوش است.
با وجود پیشیگرفتن زنجیره بی ان بی، میمکوینهای مبتنی بر سولانا همچنان عملکرد چشمگیری دارند. بهعنوان مثال، میمکوین TRUMP که بر بستر سولانا ایجاد شده، طی کمتر از ۲۴ ساعت، رشدی معادل ۳٬۰۰۰٪ را تجربه کرد. همچنین پلتفرم راهاندازی میمکوین Pump.fun که در سولانا فعال است، قصد دارد برای توسعه فعالیتهای خود، مبلغی معادل ۱ میلیارد دلار جذب کند.
در همین حال، کاردانو نیز در تلاش است فعالیتهای مرتبط با میمکوینها را در اکوسیستم خود فعال کند تا بتواند در کنار رهبران بازار قرار گیرد. هفته گذشته، شرکت Input Output (توسعهدهنده اصلی کاردانو) با میمکوین SNEK که بزرگترین میمکوین کاردانو محسوب میشود، وارد همکاری استراتژیک شد تا سطح فعالیت اکوسیستم را بهبود بخشد.
در شرایطی که زنجیره بی ان بی جایگاه نخست را در این رقابت به دست آورده، اریک بالکوناس (Eric Balchunas)، تحلیلگر بلومبرگ، پیشبینی کرد که تا سال ۲۰۲۶، نخستین صندوق ETF مبتنی بر میمکوین راهاندازی خواهد شد.
 
                                            
                                     
                                        
                                    
 
																			 
																			 
																			 
																			